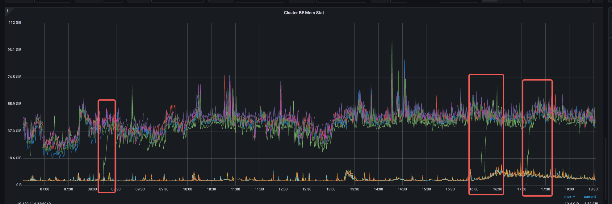
一个be节点,负载突然增高导致be宕机,但是其他资源使用没有明显升高,三次be crash时间分别是08:10,16:10,17:05左右

CPU和内存是正常的

但该be确实短暂重启了

be.out信息,应该可以排除oom的可能性



日志无法上传,可以添加微信18852852213
一个be节点,负载突然增高导致be宕机,但是其他资源使用没有明显升高,三次be crash时间分别是08:10,16:10,17:05左右

CPU和内存是正常的


be.out信息,应该可以排除oom的可能性



日志无法上传,可以添加微信18852852213
应该是已知问题,推荐升级到3.x版本
相关pr
https://github.com/apache/doris/pull/30254
https://github.com/apache/doris/pull/30356