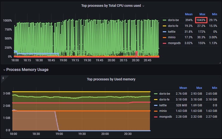
如图所示,Doris的CPU使用率非常高,根据官网给出的排查方案排查也没排查出来可用信息




查看compaction也属于正常情况curl http://127.0.0.1:8040/metrics | grep compaction
% Total % Received % Xferd Average Speed Time Time Time Current
Dload Upload Total Spent Left Speed
100 35459 100 35459 0 0 2961k 0 --:--:-- --:--:-- --:--:-- 3147k
TYPE doris_be_compaction_bytes_total counter
doris_be_compaction_bytes_total{type="base"} 119982051
doris_be_compaction_bytes_total{type="cumulative"} 205434796083
doris_be_compaction_bytes_total{type="full"} 0
TYPE doris_be_compaction_used_permits gauge
doris_be_compaction_used_permits 0
doris_be_engine_requests_total{status="total",type="cumulative_compaction"} 244338
doris_be_engine_requests_total{status="failed",type="base_compaction"} 0
doris_be_engine_requests_total{status="total",type="base_compaction"} 27386
doris_be_engine_requests_total{status="failed",type="cumulative_compaction"} 0
doris_be_engine_requests_total{status="total",type="single_compaction"} 0
doris_be_engine_requests_total{status="failed",type="single_compaction"} 0
doris_be_engine_requests_total{status="cancelled",type="single_compaction"} 0
TYPE doris_be_compaction_deltas_total counter
doris_be_compaction_deltas_total{type="base"} 504
doris_be_compaction_deltas_total{type="cumulative"} 5208281
doris_be_compaction_deltas_total{type="full"} 0
TYPE doris_be_tablet_base_max_compaction_score gauge
doris_be_tablet_base_max_compaction_score 1
TYPE doris_be_disks_compaction_score gauge
doris_be_disks_compaction_score{path="/data-hdd1/doris-storage"} 0
doris_be_disks_compaction_score{path="/data-ssd2/doris-storage-hot"} 0
TYPE doris_be_tablet_cumulative_max_compaction_score gauge
doris_be_tablet_cumulative_max_compaction_score 1
TYPE doris_be_disks_compaction_num gauge
doris_be_disks_compaction_num{path="/data-hdd1/doris-storage"} 0
doris_be_disks_compaction_num{path="/data-ssd2/doris-storage-hot"} 0
TYPE doris_be_compaction_waitting_permits gauge
doris_be_compaction_waitting_permits 0请问如何排查cpu占用高的问题以及如何降低CPU,后续又该如何控制CPU使其在正常范围内呢