Apache Doris 中文技术论坛
Questions Tags Users Badges

Doris 3.1 存算分离

Asked Nov 3, 2025 Modified Jan 1, 0001
Viewed 64
decoupled 3.0

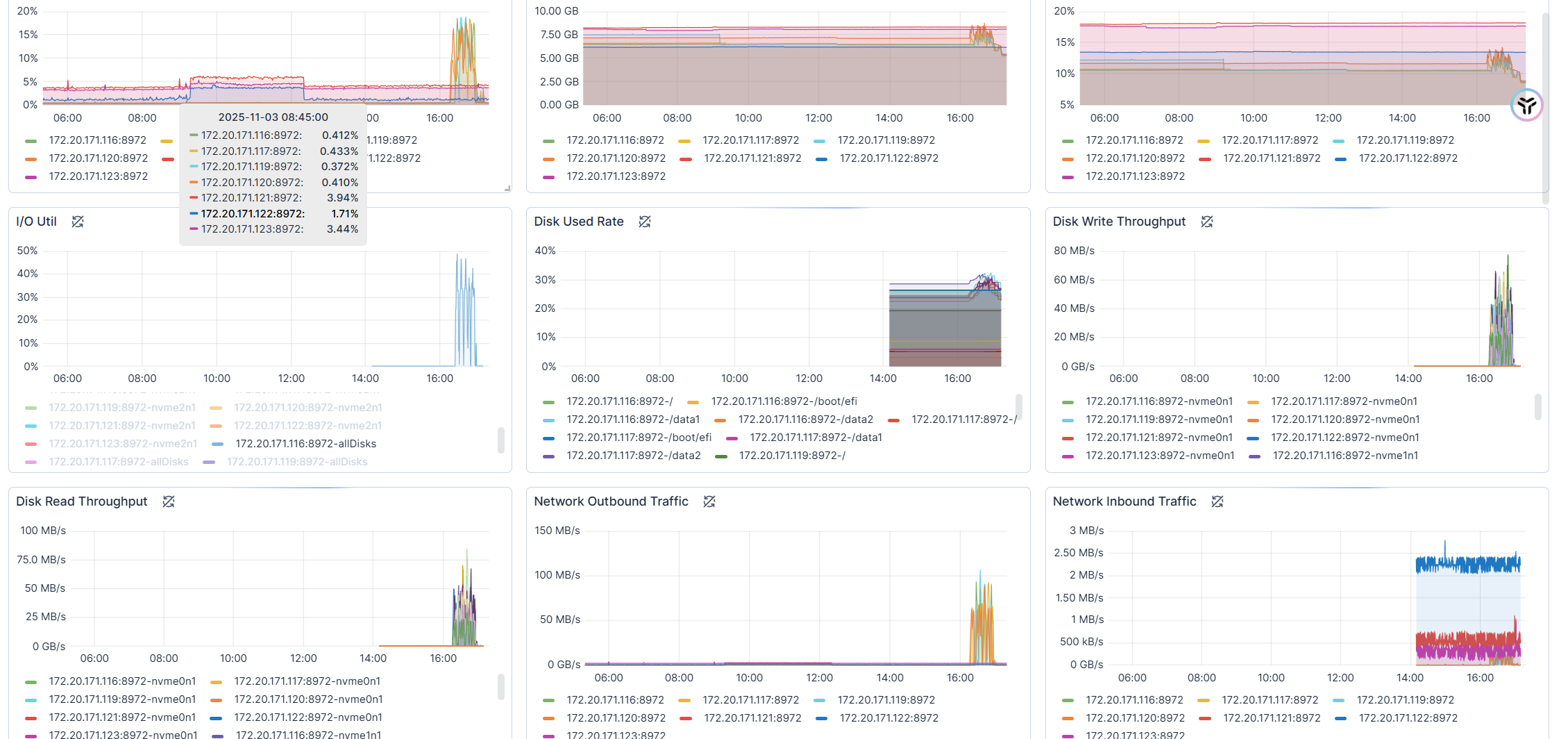
新建的集群,就一个表,写了几T的数据,TTL设置为7天。
第五天停止写入,却发现资源有异常使用问题。
image.png
image.png
image.png

没有cc,bc,没有查询和写入。资源却出现大量使用,s3大量写入,这是为啥?

edited Jan 1, 0001
zlhxxx170
asked Nov 3, 2025
1 Answers

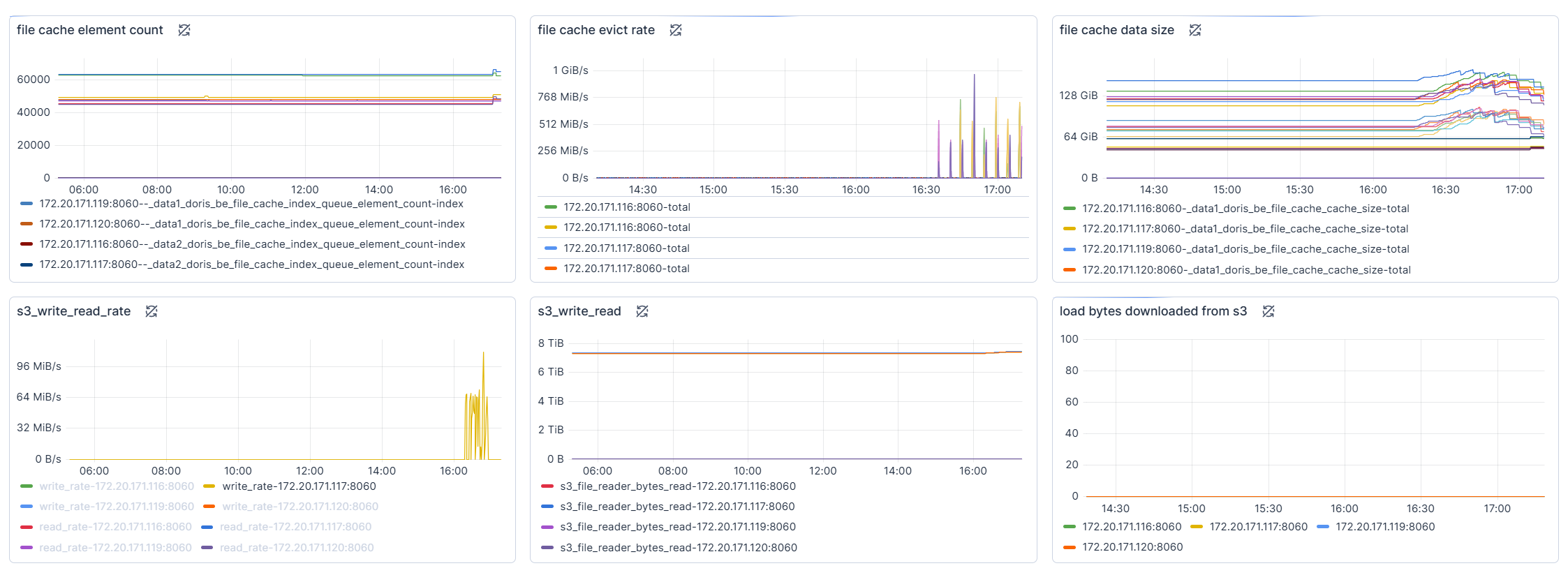
应该是和cache有关的,你看这里的file cache evict rate在变化

edited Jan 1, 1970
徐振超@SelectDB8151
answered Nov 3, 2025
Related Questions
存算分离创建 STORAGE VAULT 问题,hdfs高可用下dfs.client.failover.proxy.provider.mycluster配置问题
1 answers
存算分离集群元数据该如何备份
1 answers
Doris 存算分离peer read 咨询
1 answers
Doris 索引问题
1 answers
行列混存|parallel hint|UDF|Spark DataSourceV2读取Doris存储格式
2 answers
麻烦帮看下存算分离3.1.2版本,为什么首次查询某个表的某个partition会很慢,第二次就很快
1 answers

Terms of service Privacy policy

Powered by Answer - the open-source software that powers Q&A communities.
Made with love © 2026 Apache Doris 中文技术论坛.